筑基数字未来:我司成功交付智慧园区平台,助力园区管理迈向全面智能时代

2026-03-24
前言

在数字经济与实体经济深度融合、产业加速数字化转型的背景下,智慧园区已成为各类园区提升管理效能、强化安全保障、实现绿色高效运行的关键路径。作为工业互联网与智慧园区领域的深耕者,我司依托深厚的工业互联网平台、物联网与人工智能技术积累,打造出集泛在感知、数据共享、系统互联、智能管理于一体的新一代智慧园区平台。

近日,该平台成功在某重点科研院所园区落地并正式投入运行,标志着我司在智慧园区建设领域再次树立行业新标杆。

项目介绍

01
技术架构

工业互联网平台驱动两网+两中心协同

针对高安全等级园区对网络隔离与数据共享的双重要求,采用工业互联网平台作为核心技术底座,构建了“两网+两中心”的全新架构体系,实现了生产控制与安全管理的高度协同。

工控网门户与安防网门户的双中心设计,既满足了等保与分保要求,又实现了数据的分类分级治理与受控共享,为园区安全可靠运行提供了坚实的架构保障。

图片

02
智能安防

AI视觉分析赋能三级立体防控联动

通过部署物联感知终端与AI视频分析系统,打造“边界 - 通道 - 核心区”三级防控体系。该系统具备人脸识别、车辆轨迹追踪、异常行为智能分析等功能,实现了从被动监控向主动预警的转变,重大安全隐患识别准确率高达99%,显著提升了园区的安全防护水平。

图片
03
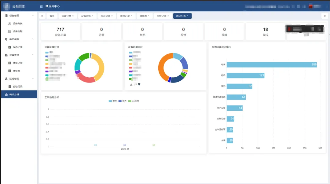
设备管理

数字孪生技术引领全生命周期智维

基于工业互联网平台,实现对园区重要设备的全生命周期管理,涵盖设备台账、日常保养、维修、状态监测、异常告警、统计分析等通过预测性维护模型与数字孪生技术,有效减少设备非计划停机时间,降低维护成本,为园区生产的连续稳定提供坚实保障。

图片

04
能源管理

全景数据监测支撑绿色低碳精细调控

构建全园区能源全景监控与管理系统,实现对水、电、气、暖等能源介质的实时监测与智能调控。该系统涵盖全园区生产及办公用能监测,能够从多维度进行用能分析,并对重装置进行重点监测,便于管理部门进行日常报表统计和能耗分析,辅助能源管理决策。同时,系统可联动楼宇自控系统、路灯系统、数据中心动力设备调整运行模式,实现负荷优化分配等策略,有效降低了园区综合能耗。

图片

05
安全体系

全栈自主可控筑基端边云链可信防护

遵循高等级信息安全规范,构建覆盖“端-边-云”的全栈自主可控安全防护体系。实现了从网络边界到数据流转的全链路可信可控,保障园区信息系统与核心数据安全可靠、稳定运行。


大道智慧园区平台

作为本项目交付的核心载体,“大道智慧园区平台”深度融合工业互联网、大数据、人工智能与数字孪生技术,专为高安全、高可靠要求的复杂场景打造。平台围绕“泛在感知、数据共享、系统互联、智能管理”四大核心能力,构建起园区数字化转型的坚实底座:

01
泛在感知

全域物联接入,构建数字神经末梢

平台内置异构协议解析引擎,能无缝接入园区内各类安防摄像头、生产设备、能源仪表及门禁闸机等终端。

通过构建全覆盖、高精度的物联感知网络,平台实时捕捉园区的人、车、物、事、环境等全要素状态,将物理世界的细微变化转化为标准化的数字信号,为园区装上敏锐的“数字神经”,确保数据来源的全面性与实时性。



02
数据共享

打破信息孤岛,释放要素融合价值

针对传统园区系统林立、数据割裂的痛点,平台构建了统一的数据中台与治理体系。通过建立标准化的数据模型打通安防、消防、能耗、资产等各业务系统间的数据壁垒,实现“一次采集、多方利用”,最大化释放数据要素的生产力。


03
系统互联

业务深度协同,重塑园区运行逻辑

平台采用微服务架构与标准API接口,实现各子系统间的深度互联与业务联动。当安防系统发现异常入侵时,可自动联动视频系统抓拍、门禁系统封锁通道并通知安保人员;当能源系统监测到负荷过载时,系统将联动相关设备调整运行模式。这种协同机制大幅提升了园区应对突发事件的响应速度与处置效率。


04
智能管理

AI驱动决策,引领运营模式升级

依托AI算法与数字孪生可视化技术,平台将管理从“被动响应”升级为“主动预测”。通过机器学习模型,平台能对设备故障、安全隐患、能耗异常进行提前预警与根因分析,辅助管理者制定科学的维保与调度策略。

同时,平台提供“一张图”全景可视界面,将复杂的园区运行状态以直观、交互的方式呈现推动了园区管理模式向精细化、智能化、绿色化的全面跃升。


结语
   

该项目的成功实施,充分验证了工业互联网平台在智慧园区建设中的技术优势,形成了可复制推广的平台+应用建设模式。

未来,我司将持续深化技术创新,以更开放的生态体系、更智能的解决方案,助力各类园区实现数字化转型,为推动我国产业高质量发展贡献力量。

智联万物,慧启新程。大道信息以创新技术赋能园区未来!

分享